- 向日葵色版视频在线观看免费
- 向日葵色版视频在线观看免费解决方案
- 行业解决方案
- 案例
- 数据资产入表
- 赋能中心
- 伙伴
- 关于
-
向日葵色版视频在线观看免费解决方案
-
分析ABI
全程“零”编码,高效实现主数据模型、主数据维护、主数据分发、主数据质量的全过程管理,为企业主数据管理落地给予有效支撑,实现各业务系统间的主数据共享,保障企业主数据的唯一性、准确性、一致性。
分析睿治
覆盖数据建模、采集、处理、集成、共享、交换、安全脱敏于一体,一站式解决数据开发所有的问题。
统一指标定义,实现“一变多变、一数多现”的数据管理效果,为企业给予强有力的数字化保障和驱动效应。
企业级多智能体平台,低门槛搭建智能体,灵活编排流程,融合 LLM 实现“问数”、“问知识”
面向企业级数据资产交易运营场景,助力企业实现数据资产的价值挖掘、升值和资产变现。
向日葵色版视频在线观看免费解决方案
时间:2021-07-01来源:Ebpay浏览数:292次

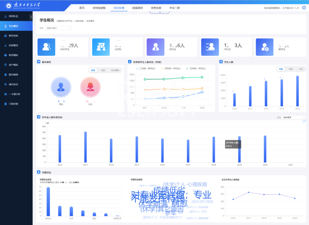
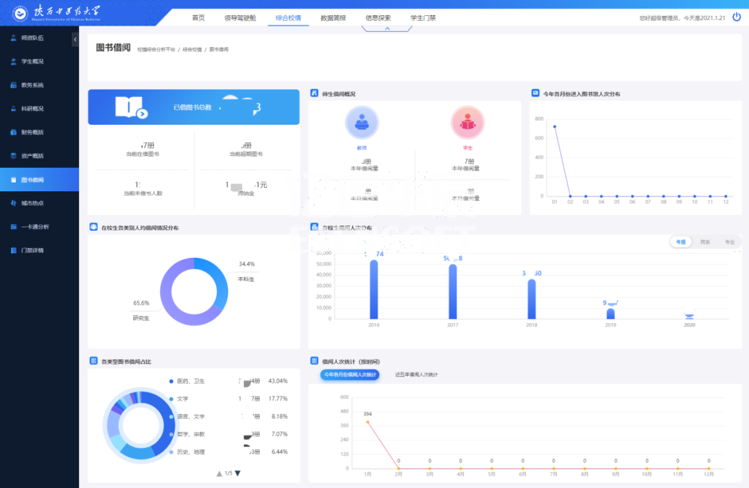
传统的学校教务人员如果需要做数据分析,需要操作多个不同异构系统,不仅涉及系统繁多,工作量大,而且工作内容复杂,差错容忍度低。单纯依靠人工操作,不仅效率多,耗费大量人力,还易产生数据误差。亿信ABI可从多个系统、数据源获取数据,支持多种数据库连接,还可以轻松整合多个业务系统的数据,打破信息孤岛,进行综合展示分析,让决策更清晰。
领导驾驶舱运营管理多元化
领导驾驶舱以驾驶室的方式,根据详细的评价指标体系,将收集的数据信息根据各种各样普遍的数据图表(3D地图、柱状图、折线图、饼状图)艺术化、形象化、细化,即时体现学校运作的重要指标值,形象化的检测学校运行状态,供学校领导层按时汇报工作。




