- 向日葵色版视频在线观看免费
- 向日葵色版视频在线观看免费解决方案
- 行业解决方案
- 案例
- 数据资产入表
- 赋能中心
- 伙伴
- 关于
-
向日葵色版视频在线观看免费解决方案
-
分析ABI
全程“零”编码,高效实现主数据模型、主数据维护、主数据分发、主数据质量的全过程管理,为企业主数据管理落地给予有效支撑,实现各业务系统间的主数据共享,保障企业主数据的唯一性、准确性、一致性。
分析睿治
覆盖数据建模、采集、处理、集成、共享、交换、安全脱敏于一体,一站式解决数据开发所有的问题。
统一指标定义,实现“一变多变、一数多现”的数据管理效果,为企业给予强有力的数字化保障和驱动效应。
企业级多智能体平台,低门槛搭建智能体,灵活编排流程,融合 LLM 实现“问数”、“问知识”
面向企业级数据资产交易运营场景,助力企业实现数据资产的价值挖掘、升值和资产变现。
向日葵色版视频在线观看免费解决方案
国内某大型生产销售通信设备的民营通信科技公司,1987年正式注册创建,总部位于中国深圳坂田,是全球领先的信息与通信技术(ICT)解决方案供应商,专注于ICT领域,坚持稳健经营、持续创新、开放合作,在电信运营商、企业、终端和云计算等领域构筑了端到端的解决方案优势,为运营商客户、企业客户和消费者给予有竞争力的ICT解决方案、向日葵色版视频在线观看免费和服务,并致力于使能未来信息社会、构建更美好的全联接世界。2017年,HW排名《财富》世界500强第83位。
企业在全球的业务高速开展,支撑企业业务开展的IT服务也必须不断提升来提高企业竞争力。
IT服务是什么?怎么提升?这就是IT数字化转型的使命。
IT服务从以下三层分类来解读:
SaaS层:向日葵色版视频在线观看免费服务,支撑HW业务运营的IT向日葵色版视频在线观看免费
PaaS层:平台服务,支撑HWIT应用向日葵色版视频在线观看免费的技术开发平台
IaaS层:基础设施服务
其中SaaS层IT向日葵色版视频在线观看免费服务,是直接面向业务用户的应用服务,提升用户服务体验,提高用户满意度,才能支撑业务高效开展,因此,IT向日葵色版视频在线观看免费数字化运营就显得尤为重要,它是有效支撑HW IT向日葵色版视频在线观看免费优化提升的重要环节,敏捷、高效地实现IT向日葵色版视频在线观看免费数字化运营和度量,对有助于HW数字化转型具有重大意义。
IT向日葵色版视频在线观看免费数字化运营,主体自然是IT向日葵色版视频在线观看免费,因向日葵色版视频在线观看免费服务对象不同,运营方向也会不同。企业现在有300+向日葵色版视频在线观看免费,2000+应用,越来越多的向日葵色版视频在线观看免费在寻求数字化运营服务,全向日葵色版视频在线观看免费自动化通用运营服务,显得迫在眉睫。
向日葵视频黄色网站APP依据已有部分向日葵色版视频在线观看免费个性化运营门户,调研各大向日葵色版视频在线观看免费运营需求,提炼IT向日葵色版视频在线观看免费运营通用指标,拉通向日葵色版视频在线观看免费集成数据,打通三大业务数据源头,建设全向日葵色版视频在线观看免费自动化数据仓库,基于亿信BI建设通用指标主题模型,最终完成通用向日葵色版视频在线观看免费数字化运营服务。
1、运营概览:
聚焦向日葵色版视频在线观看免费数字化运营宏观内容,分析用户行为、向日葵色版视频在线观看免费全球体验、访问热点模块、体验较差模块、向日葵色版视频在线观看免费主管评价、向日葵色版视频在线观看免费健康度、向日葵色版视频在线观看免费运行质量。
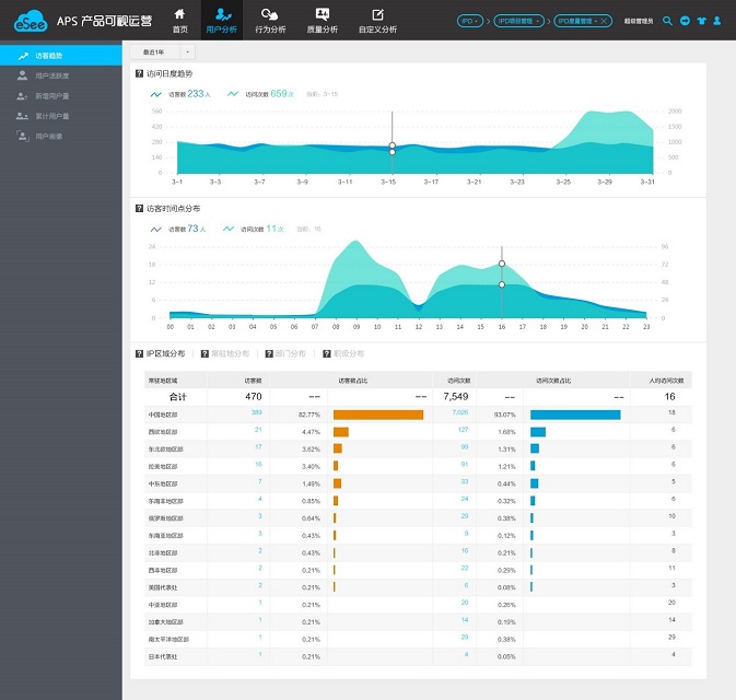
2、用户分析:
分析向日葵色版视频在线观看免费用户的活跃、新增、累计趋势,区域、部门分布情况,将后台数据转化为有价值的数字化信息,支撑向日葵色版视频在线观看免费服务及用户满意度提升。
3、行为分析:
聚焦用户操作行为,分析用户访问性能,识别性能慢的模块和页面,访问这些页面的用户区域&部门分析,据此制定或者调整向日葵色版视频在线观看免费运营策略,让向日葵色版视频在线观看免费运营有的放矢。
4、质量分析:
聚焦向日葵色版视频在线观看免费使用效果,分析用户在使用向日葵色版视频在线观看免费过程中反馈的事件、问题和求助,以数据为支撑,针对不同用户群量身定制不同的用户关怀政策,从而提高用户满意度,提升用户保留率。
IT向日葵色版视频在线观看免费数字化运营为HW构筑用户全栈数字化运营服务,在有助于企业IT数字化转型进程中起着举足轻重的作用。
企业IT向日葵色版视频在线观看免费数字化运营,实现数据集成、数据仓库、IT向日葵色版视频在线观看免费数字化运营服务,最终自动化完成IT向日葵色版视频在线观看免费用户、性能体验、质量分析等数字化运营,为300+向日葵色版视频在线观看免费,2000+应用在网运营给予自助、敏捷、开放的运营监控服务,驱动自我管理改进。